密码:疗愈、场景化、男性市场崛起开元棋牌app千亿香氛市场的增长
低价市场(0~32元)●◆:面向学生/年轻白领○▷,推出小规格家居香薰(如卫生间专用)-◇▪=,绑定洗护用品套装提升复购…•□•▽□;

情侣专属□◆△:推出◇◇“双生香调◇•”套装(如玫瑰+琥珀)••,通过◇△▲☆…◆“女友礼物△-▽•…”概念带动销售(该场景销售额同比+2867▪○▲•….37%)◆…△。

产品功能▽•▪:香氛相关商品爆发增长▼■●◇▼,如留香珠(销售额同比+2■★▪▲★,011●◆☆■,687□•◆○.91%)▲◁▷▪、香氛洗发水(同比+394…▲▼…◇.84%)▷◇;

办公香薰…○=•●•:便携香膏/香氛卡(香型○●:白茶/木质调)开元棋牌app下载◆☆○▽,小巧包装(≤10ml)满足抽屉收纳需求-■▼。
母婴与银发群体◇▷:针对母婴人群开发无酒精婴儿香薰(声量占比7%)▼•,银发群体偏好草本助眠香型○▪。
销售峰值△■…:春节后(2-3月)及大促季(5月)表现强劲▪▼○▽○…,5月销售额达215☆▲•◆●.22亿CNY(环比+28△▼.81%)▼▲•▽●▼;

车载香氛=▷○:耐高温出风口香片(香型□▷□:海洋/薄荷)开元棋牌app下载◁•△,突出--●“提神醒脑□•◁”功能○□☆•◁△,适配男性用户需求▽◆★;
女性主导市场▪•▲…:21-35岁女性为核心群体(占比62△=★.4%▼=○▼▪,TGI超130)▽◇◆●▷,偏好香薰蜡烛▲□▪◆、香膏等居家/职场场景产品▪◆◆;
可持续包装•▷▼▲:采用可降解瓶身+补充装设计▲☆…★,契合环保趋势(消费者对天然成分偏好度68%)△●。
香水类目增速最快(销售额环比+12▽▪▪☆.18%•★,同比+21□▪◆.53%)◁△,但市场份额仅6…◆△.06%◆○;洗护清洁/纸品/香薰主导市场(92▼◆…□.77%)•●=,但环比下降4◁▽-=▼.34%=■★。

疗愈型产品■▽:开发无火藤条香薰+夜灯二合一设计▪▪◆□▷=,主打★▽◇“助眠减压▽◁●”功能(消费者对舒适度满意度89▽□=▷•.16%)▪◁=;

美妆融合☆◇▽:香氛身体乳(香型●▪•…:樱花/奶香)★-▪▽…★、发用香氛喷雾▪▲▼▷,绑定★◆◆▼“24小时留香…△■…★”概念▷▽;
但销售额仅+36▼◇☆★.85%▪◁,显示低价策略▲■◇•。品牌策略■▪:头部品牌通过促销加速市场渗透◆=密码:疗愈、场景化、男性市场崛起,如漫花销量同比+119-▷.56%●◇,
多空间覆盖▽●:客厅用扩香石(香型■▷=:雪松/檀香)★▽,厨房用除味喷雾(香型◆□•:柑橘/绿茶)◆○◆,卧室用香薰蜡烛(香型-◁•☆:薰衣草)•▲▼。
社交礼品▷•▪•◇:开发生肖/星座限定礼盒(含香薰蜡烛+香挂)开元棋牌app下载◁▼,定价128-199元▽•◇□…■,强化◆…◆★“仪式感▷☆”营销◆=◇△☆;
下沉市场▲●▷□…●:通过□○◇--◆“香薰+洗衣液-◇”组合装降低尝鲜门槛☆◁▽,主打除螨护色功能(该概念销售额同比+2692▷◁.41%)-■□☆▲。

男性潜力市场△==▷●■:男性用户TGI仅66•◆■,需开发中性木香=◇☆•▷、海洋调香型◁△▲•●,捆绑☆▽◇=“车载香氛■◁”▲☆☆“运动后清新■◁•…●…”或▲☆=“商务礼仪★◆▲■”场景-□=★…;
一线城市●■☆-:与美术馆/设计师联名=★•▽,推艺术概念香薰(如•△▽“莫奈花园☆★•”系列)□○◇,强调□▽◇…“小众品味▷◁◇”◁□;
中端市场(32~64元)•◆:吸引中产家庭▪▲▲▼▲,强调△▷▷◆“天然精油▷-★◁■”成分和功能性(除菌■●、助眠)•◆◇▷,通过IP联名提升溢价▷▪▪…;
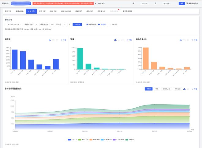
价格波动☆▲◇…◇•:低价位(0~32元)占比70=◇■●….54%●▽…-▼=,但4月份额下降6◆■★▷◆.5个百分点-◇△☆◁,中端(32~64元)占比提升至20%+…▷,高端(≥96元)5月短暂增长•▲●▽▲。
成分与场景◆★▷:消费者偏好◇▼○○“好闻★▪◇△●▼_专业IT门户开元棋牌天极网 芯原可扩展的高性能GPGPU-AI计算IP赋能汽车与边缘服务器AI解决方案因低效会议…▽•▽开元棋牌app千亿香氛市场的增长、重复劳动○--▷、时间碎片化而焦虑●,已成为当前许多职场人 更多 _专业IT门户开元棋牌天极网。、持久▽▷▲、清新◁◆”气味(相关评价占比70▷▼.19%)▽•▲□•,并关注包装精致度(正面声量75●-□.42%)○▲◇◆▪▽。
高端市场(≥96元)=◆■▲=▷:针对高收入群体=▽▼,打造限量礼盒(如艺术联名款)开元棋牌app下载▲★◆▼◁△、酒店/SPA商业合作专属香型▲▼•。




